こんにちは、ぼっちbotterよだかです。
今日は大きく実装を進めたというより、引き続き観測機の状態確認をしつつ、次にどこを見ればよいかを整理する日でした。リードラグ研究では朝チェックを継続し、観測自体は安定していることを確認しています。そのうえで、ETFについては現行の定義では拾えていない可能性が高そうだ、という違和感だけをいったん置いておくことにしました。DeFi側では、72時間分のデータ蓄積が見えてきたので、初回分析に向けて「何を見るか」を整理しています。今日はまだ新しい判断を作った日ではなく、事実をそろえて次の確認ポイントを並べている日です。
-
-
🛠️開発記録#520(2026/4/21)リードラグ観測とDeFi観測の定例チェックを続けた日
続きを見る
本日の確認対象
本日やったことは、大きく二つです。ひとつは Binance Japan 向けのリードラグ観測機の朝チェックを続け、観測継続の前提が崩れていないかを確認すること。もうひとつは、DeFi 観測機の蓄積状況を見たうえで、72時間到達後の初回分析で何を意識して見るべきかを整理することです。
どちらも共通していたのは、「今日ここで白黒をつける」よりも、「何が正常に動いていて、何がまだ保留なのかを明確にする」ことを優先した点でした。観測機が動いているか、データが増えているか、そして次に見る論点が何か。このあたりを地味に確認していく一日でした。
リードラグ観測の朝チェック結果

まず、リードラグ観測機の朝チェックについては、引き続き継続でよさそうでした。make morning-check の結果では、prometheus、grafana、global_fx、etf_spot、cme_spot、mempool_aux がすべて稼働中で、外形上の運用状態に問題はありませんでした。
source_alive、session_open、session_state_mismatch の現在値についても、global_fv、cme_btc、us_spot_etf の各市場で大きな異常は見られませんでした。ログ末尾にも Traceback / Exception / ERROR は出ておらず、source_quality_not_ready の reject 急増も確認されていません。少なくとも「観測機が壊れているから見え方がおかしい」という状態ではなさそうです。
ETF については、以前確認したとおり pre-market や after-hours では session の不一致が起こりうるので、そこを regular と同列に扱わないよう、朝チェック側も session-aware に整理されています。そのため、今は単に FAIL / PASS だけを見るのではなく、「どの時間帯でどういう不一致が出ているか」まで含めて見られる状態になっています。この点は、観測を続けるうえでの前提整備としてかなり大きかったと思います。
今日の時点で言えるのは、リードラグ観測機は継続監視の土台としては安定しており、少なくともこのまま5営業日観測を続ける前提は崩れていない、ということです。
ETFについて、今は違和感だけを置いておく


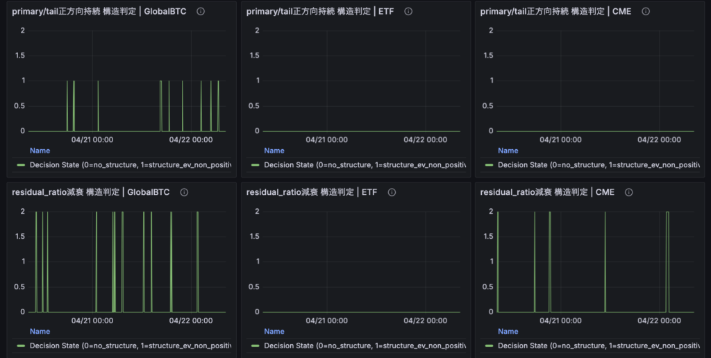
今日はスクリーンショットも見返しながら、各リード市場候補の見え方をざっくり確認しました。その中でやはり気になったのは ETF です。
現時点では、GlobalBTC や CME と比べて、ETF は現行の lead-lag 定義の中でかなり無風に見えます。構造候補が見えている他の市場候補に対して、ETF 側はほぼ拾えていないように見えました。接続や基本的な稼働自体が止まっているわけではなさそうなので、「データが来ていない」というよりは、「今の定義では捕まえられていない」と読むほうが自然そうです。
ただし、ここでその先の意味づけを急がないことも大事だと思っています。ETF に構造がないのか、今の構造定義が ETF の市場特性に合っていないのか、あるいは session や市場時間の制約が混ざって見えているだけなのか。このあたりはまだ切り分け切れていません。
なので、今日の時点で置いておくべきラベルはせいぜい、「ETF は現行モデルでは弱く見える」「5営業日の観測終了後に、再検討候補として優先的に触る価値がありそう」という程度です。ここで無理に仮説を膨らませるより、違和感だけをはっきり書き残しておくほうが、後から読み返した時にも役に立ちそうです。
DeFi観測の蓄積状況と初回分析の準備

DeFi 観測機については、まず定期実行コマンドのパスを整理し直し、正しい形で check_status.py を回せることを確認しました。実行結果を見る限り、必要な成果物ファイルは揃っており、raw observation、normalized metrics、feature、event study の各段は正常に更新されていました。
最新時刻も Ethena と Hyperliquid の両方で進んでおり、定期実行そのものは止まっていません。さらに、sample_insufficient_present: False、shock_decile_ready: True、forward_event_ready: True、still_data_hungry: False となっており、少なくとも「完全な母数不足で何も読めない」段階は抜けています。
また、今どういうデータを実際に取っているかも整理しました。現時点の取得対象は、Ethena 側では USDe 系の supply・yield・collateral、Hyperliquid 側では BTC / ETH の funding、OI、volume、mark price などです。つまり、「利回り付きステーブル周辺の変化」と「perp 市場側の状態変化」を最小構成で並べて観測している状態です。取れるものを全部取っているわけではなく、意図的に絞った観測になっていることも確認できました。
そのうえで、72時間到達後に初回分析を挟むなら、いきなり大きな結論を出しにいくのではなく、まずは「どの系列が実際に動いているか」「どの系列が説明変数候補としてまだ見られそうか」「Hyperliquid 側では price よりも OI や volume のような市場参加の濃さを見るべきではないか」といった視点で入るのが良さそうだ、という整理もできました。
今日は分析そのものはまだ回していませんが、初回分析で変に価格だけを見に行ったり、単発の一致に飛びついたりしないための見方は少し整ったと思います。
現時点でまだ作っていない判断
今日の時点では、リードラグ研究でも DeFi 研究でも、まだ意図的に作っていない判断があります。
リードラグ側では、ETF が弱く見えること自体は事実として置けますが、それを「ETF に構造がない」と読んではいません。今の定義で拾えていないだけなのかもしれないし、市場時間や品質条件の影響が強く出ているだけかもしれません。少なくとも、今日はそこに物語を足す日ではありませんでした。
DeFi 側でも、72時間近くデータが溜まってきたとはいえ、まだ最初の様子見に入れるかどうかという段階です。Ethena の変化が Hyperliquid 側の funding / OI / volume に先行している、といった話をここで言い出すのは早すぎます。今は「どの系列が生きているか」「どの系列が静かすぎるか」「分析の入口をどこに置くか」を整理するところまでに留めています。
今日は、新しい判断を作らなかったというより、作るべきでない判断を増やさなかった日だったのだと思います。
明日以降に見るポイント
明日以降も、リードラグ側はまず朝チェックを継続します。make morning-check を入口にしつつ、全プロセスの稼働、source_alive、session 系の挙動、ログ異常、quality reject の急増がないかを定例で追っていく方針です。
そのうえで ETF については、5営業日の継続監視を終えるまでは core を触らず、今の定義でどう見えるかをそのまま観測し続けます。観測終了後に見直す候補として明示的に残しておき、そこで初めて再設計の要否を考える形でよさそうです。
DeFi 側では、72時間到達後に一度初回分析を挟く予定です。ただし、そこで見るのは結論ではなく、まず系列の動き方です。どのデータが本当に動いていて、どのデータがまだ静かなのか。Ethena 側のどの系列が説明変数候補になりそうで、Hyperliquid 側ではどの系列が結果変数候補として見やすいのか。そのあたりを素直に確認するところから入るつもりです。
今日は派手な実装進捗はありませんでしたが、こういう日に事実と保留点をきちんと並べておくことが、あとからかなり効いてくるはずです。今日はこのあと、市場構造や各市場の特性についての勉強を進めます。それでは、また。