こんにちは、ぼっちbotterよだかです。
今日は大きな実装を進めたというより、動かしている観測機の状態を確認し、いま何が見えていて何がまだ保留なのかを整理する日でした。リードラグ観測では朝チェックの項目を一通り確認し、各リード市場候補の見え方も軽くメモしています。あわせて、DeFi観測機についても定期実行と母数の育ち具合を確認しました。派手な進展はありませんが、こういう日の記録も後から効いてくるので、事実ベースで残しておきます。
-
-
🛠️開発記録#518(2026/4/20)DeFi研究ログ ― 仮説監査の次へ進み、Ethena観測機を最小構成で立ち上げた話
続きを見る
-
-
🛠️開発記録#519(2026/4/20)BinanceJapanリードラグ研究DAY12「観測機の状態判定と品質ゲートを整理し、修正後データを育てる段階に入った話」
続きを見る
本日の確認対象
本日は、新しい判断や定義を増やすことよりも、すでに回している観測機が正常に動いているか、そのうえで今の条件では何がどう見えているかを確認することを優先しました。
確認対象は大きく二つです。ひとつは Binance Japan 向けのリードラグ観測機で、全プロセスの起動状況、source_alive、session_open、session_state_mismatch、直近ログの異常有無、reject の急増など、朝の定例チェックとして見ておきたい項目を確認しました。もうひとつは DeFi 観測機で、定期実行が止まっていないか、各成果物が出力されているか、サンプル不足フェーズを抜けつつあるかをチェックしました。
どちらも今日の目的は「何か新しい結論を出すこと」ではなく、「いまの運用状態を正しく把握すること」です。
リードラグ観測の確認結果

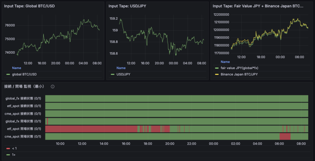
まず、リードラグ観測機については、make status で全プロセスの起動を確認できました。prometheus、grafana、global_fx、etf_spot、cme_spot、mempool_aux がすべて running となっており、少なくとも外形上は正常に動いています。
朝チェックの項目についても、global_fv、cme_btc、us_spot_etf の source_alive はいずれも生きており、session_open も開いている状態、session_state_mismatch も発生していませんでした。直近ログにも Traceback Exception ERROR は見当たらず、source_quality_not_ready の reject も急増していないことを確認しました。定例の朝チェックとしては十分に安定した状態です。
さらに、この朝チェックを毎回手でばらばらに確認しなくて済むように、make morning-check コマンドも追加しています。今後はこのコマンドを定例の入口として回しながら、必要に応じて個別項目を掘る形にしていけばよさそうです。
今日はリードラグ研究そのものを前に進めたというより、観測機の状態確認と運用の整備を進めた日だったと思います。
各リード市場候補の見え方メモ


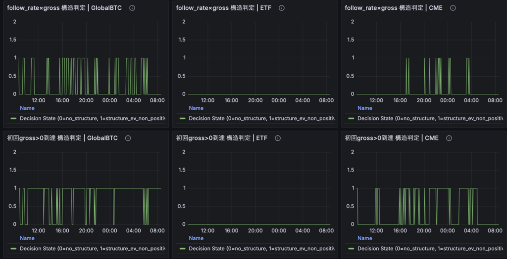
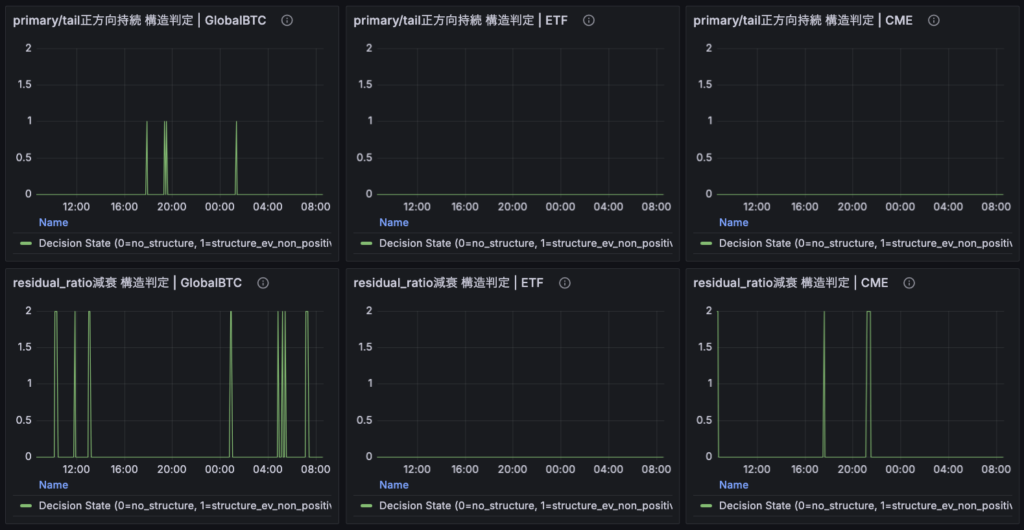
スクリーンショットを踏まえてざっくり整理すると、現時点では GlobalBTC、CME、ETF の順に構造検知が見えやすい状態にあります。
GlobalBTC は接続・品質・サンプルの積み上がり方が比較的安定しており、減衰構造でフラグ2を8回確認しました。いまの候補の中では、もっとも観測土俵に乗りやすく、かつ構造も見えやすい主候補と考えてよさそうです。
CME も安定しており、減衰構造でフラグ2を3回確認しました。GlobalBTC よりは回数が少ないものの、補助候補として残しておける程度には反応が見えています。
ETF については、接続自体は安定している一方で、プレマーケット時間帯を中心に品質条件の問題で落ちている時間が多そうでした。赤が目立ち、どの時間帯・構造でも今回はフラグが確認できていません。現時点では、ETF が Binance Spot に対して遠いという見立てはかなり自然です。ただし、ここで言えるのはあくまで「いまの条件設定ではそう見えている」ということであって、市場そのものが弱いと断定するにはまだ早いとも思っています。
また、GlobalBTC、CME、ETF の順に構造検知回数が減っていることから、Binance Japan Spot への情報伝播の近さにも順序があるのではないか、という仮説は持てます。ただし、ここにはサンプル数や品質条件、開場時間の長さといった要因も混ざっているので、現時点では「伝播順が確定した」とまでは言わず、「この条件ではそのように見えている」と置いておくのが妥当です。
DeFi観測の確認結果
DeFi 観測機については、check_status.py の出力を見る限り、定期実行は正常に回っていると判断してよさそうでした。
normalized_metrics_latest.csv、feature_metrics_latest.csv、shock_events_latest.csv、event_study_results_latest.csv の4ファイルはすべて ok で、raw observation、normalized metrics、feature、event study の各段が止まらずに更新されています。latest timestamp も Ethena、Hyperliquid の両方で進んでおり、少なくともパイプライン全体は生きています。
加えて、sample_insufficient_present: False となっており、shock decile と forward event も ready になっていました。つまり、完全に母数不足で何も見えない段階は抜けつつあり、最低限の event study は回る状態に入っています。
一方で、still_data_hungry: True は残っています。主因は usde_supply_points が 24 点で、目標の 30 にまだ届いていないことです。Hyperliquid 側の funding、OI、volume はすでに目安を超えていますが、Ethena 側の一部系列はまだ育成中という整理になります。
したがって、今日の結論は「運用は良好」「解析は動いている」「ただし研究判断を作るにはまだ少し母数が足りない」というものです。
現時点で保留している判断
今日の時点では、リードラグ研究でも DeFi 研究でも、あえて判断を増やさないほうがよいと感じています。
リードラグ側では、GlobalBTC がもっとも強く見え、ETF が弱く見えているものの、それが本当に市場間距離の差なのか、いまの定義と品質条件の問題なのかはまだ混ざっています。特に ETF は、会場時間やプレマーケット帯の品質問題の影響が大きそうなので、単純な優劣で結論づけるのは避けたいところです。
DeFi 側でも、event study が動き始めたこと自体は前進ですが、まだ母数育成フェーズを抜け切ったとは言えません。ここで何かを読み込みすぎると、データがまだ薄い段階で見たいものを見にいく形になりかねないので、今は「正常稼働していること」と「点数が増えていること」を確認するに留めるのが自然です。
今日は、判断を作る日ではなく、保留すべき判断を保留のままにしておく日だったと思います。
明日以降の確認ポイント
明日以降も、まずはリードラグ観測機の朝チェックを続けます。make morning-check を入口にして、全プロセスの起動、source_alive、session 系、ログ異常、quality reject の急増がないかを定例で確認していくつもりです。
そのうえで、各リード市場候補については、単純なフラグ回数だけでなく、どれだけ観測可能な時間があったか、usable なサンプルに対してどの程度構造検知が出たかという見方も意識していきたいです。特に ETF は主会場時間とそれ以外を分けて見る必要がありそうなので、その扱い方を引き続き観察します。
DeFi 側では、まずは今の自動運用をそのまま継続し、usde_supply_points が目標値に届くかを見ます。しばらくは daily の軽い状態確認を続けながら、「止まっていないこと」「点数が増えていること」を確認するのが主になります。
派手な進展はなくても、こういう定例確認を崩さず続けること自体が、後から見ればかなり大事な土台になるはずです。
今日はまだまだ時間があるので別の勉強や研究を進めます。それでは、また。