こんにちは、よだかです。
今日は大きな結論を出す日ではなく、今の研究に合うように観測機の足場を整える日にしました。mempoolを外部状態タグ候補として載せ、派生指標を最小限だけ追加し、ダッシュボードも整理。まずは一時間ほど回して、致命的な崩れがないかを確認しました。

-
-
🛠️開発記録#508(2026/4/11)Lead-Lag研究メモ DAY6― 仮観測機を通しながら、ETFを短期主系からいったん外す判断をした話
続きを見る
今日は何をやる日にしたか
今日は、何か大きな結論を出す日ではなく、今の研究に合うように観測機の足場を整える日にしました。
ここ数日は、取引所以外の24/7情報源をどう扱うかを少しずつ考えていて、その流れの中で今回は mempool を外部情報源として観測機に載せてみることにしました。ただ、ここで勘違いしたくなかったのは、mempool を見ればそのまま市場の先回りができる、みたいな話ではないということです。オンチェーンの未確定取引が市場全体をそのまま写しているわけではないですし、そこを最初から強いリード情報として信じるのは危ない。
だから今日の目的は、mempool が効くと結論づけることではなく、まずは今の研究の土俵にきちんと載せることでした。今の観測機で無理なく扱える形にして、状態として見えるようにする。派生指標も最小限だけ足して、保存と可視化まで通す。要するに、「この情報源を研究対象としてちゃんと観測できる状態にする」が今日の仕事です。
こういう日は、派手さはありません。けれど、こういう日を飛ばして先に意味づけや結論だけ作りにいくと、あとで足元から崩れます。今はまだ、mempool が使えるかどうかも分からない。だったらまずやることは、信じることでも否定することでもなく、普通に観測できるようにすることだろうと考えました。
今日はそういう意味で、「答えを出す日」ではなく「答えを見に行ける形を作る日」にしました。
先に判断を置いた
今日いちばん大きかったのは、実装そのものより先に、どういう置き方で進めるかを決めたことでした。
まず一つは、観測機の既定構成を今やっている研究に合わせることです。前の設定の名残を引きずったままだと、起動のたびに「今どっちを見ているんだっけ」というズレが入りやすくなります。なので今回は、make start で今の構成がそのまま立ち上がる状態を標準にして、古いETF系の設定は消さずに退避して残す形を取りました。完全削除ではなく、主線を入れ替える。今日はそのくらいがちょうど良いと判断しました。
もう一つは、mempool の位置づけを最初から強くしすぎないことです。24/7で取れる外部情報源として今回採用はしたのですが、だからといってこれがそのまま市場のリード情報になるとは全然限らない。mempool はビットコイン市場全体を写しているわけではないですし、取引所の板の中だけで完結する売買やデリバティブ側の動きまで含めて見せてくれるものでもありません。だから、いきなり「効く情報源」として扱うのではなく、まずは外部状態タグ候補くらいの位置に置くことにしました。
この判断は、自分の中ではかなり大事でした。こういうとき、情報源を一つ見つけると、つい意味を盛りたくなるんですよね。何かの先行指標かもしれない、ここから価格に繋がるかもしれない、と。でも今日はそこを抑えて、まだ何者か分からないものとして扱うことを先に決めました。信じるにも否定するにも早いので、まずは普通に観測して、保存して、見えるようにするところまでに留める。
要するに今日は、「mempool が効く」という判断を置いたのではなく、「mempool はまだ分からないので、分からないものとして丁寧に扱う」という判断を先に置いた日でした。こういう地味な判断の方が、あとから振り返るとむしろ大きいことが多い気がしています。
実際にやったこと
今日やったことは、派手ではないですが、観測機を今の研究に合わせるための整備が中心でした。
まずやったのは、起動時の既定構成を今の主線に合わせることです。make start でそのまま現在の観測構成が立ち上がるようにして、前に使っていたETF系の設定は消さずに退避しました。こうしておくと、今見たいものが最初から正しく上がるので、起動のたびに余計なズレを持ち込みにくくなります。細かいことのようで、こういう基礎の整理は意外と効く。

そのうえで、mempool 側の状態から最小限の派生指標を二つ追加しました。一つは手数料の短期差分、もう一つはトランザクション数の短期変化率です。どちらも「すごい特徴量」を作りにいったというより、まずは状態の変化が取れるかを見にいった感じです。いきなり凝ったものを足しても、後で何が効いていて何が効いていないのか分からなくなるので、今日はかなり控えめにしました。
あわせて、その値がちゃんと計算できたかどうかを見るためのフラグも持たせました。こういうのは地味ですが、あとでゼロや欠損っぽい値を見たときに、「本当に変化がなかった」のか「そもそも計算条件を満たしていなかった」のかを切り分けやすくなります。観測の土台を作る段階では、数値そのものと同じくらいこういう補助情報が大事だと思っています。
最後に、ダッシュボードも今の用途に合わせて整理しました。ETF時代の名残パネルが結構残っていて、今の設定だと見えていても意味が薄いもの、ゼロで出るのが正常なものが混じっていたので、そのあたりを落として、今見るべきものを中心に並べ直しました。画面が賑やかだと進んでいる感じは出るのですが、誤読しやすい画面は研究には向かないので、今日はむしろ削る方向で整えています。
そのあと再起動して、一時間ほど実際に回し、少なくとも致命的に崩れてはいなさそうだというところまでは確認しました。まだ「これで何か分かった」と言える段階ではないですが、少なくとも今の研究テーマを今の形で観測する土台としては、だいぶ素直な状態に近づいたかなと思います。
回してみて見えたこと
実装を一通り通したあと、一時間ほど観測機を動かして様子を見ました。結論から言うと、現時点では致命的な崩れはなさそうです。少なくとも、何かがすぐ死ぬとか、全体が明らかにおかしい方向に倒れているとか、そういう感じではありませんでした。まずはそこを確認できたのが今日の収穫でした。
mempool 側の state 自体は動いていましたし、追加した派生指標も完全な張り付きではなく、一応変化しているのが見えました。error count もずっとゼロだったので、少なくとも露骨な例外祭りにはなっていない。こういう最初の確認としては、十分悪くないです。今日は「効いているか」を見る日ではなく、「ちゃんと観測できているか」を見る日だったので、その意味ではいったん目的は果たせたと思っています。

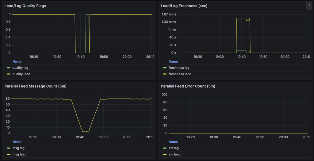
ただ、完全に何も気になるところがなかったわけではありません。途中で lead 側が一時的に鈍って見える区間があり、quality や freshness の表示を見る限り、数分だけ少し弱っていた可能性があります。とはいえ、今のところは即座に大問題と断定するほどではなく、明日の朝イチでログを見て、原因を確認して直せそうなら直す、くらいの扱いで良さそうです。こういうのは、その場で勢いでいじるより、一回落ち着いてから見た方が事故りにくい。
あと、改めて見えてきたのは、mempool を入れたからといって何かの結論が近づいたわけではない、という当たり前のことでもあります。やはりこれは、現時点では売買シグナルの本体というより、外部状態タグ候補として見るのが自然そうです。市場全体の写像ではない以上、ここから強い意味を読み込むのはまだ早い。むしろ、こうして実際に観測系に載せてみたことで、「とりあえず見えるようにはなったが、意味はこれから確かめるものだ」という距離感がよりはっきりした気がします。
今日は実質、「現時点でできることをやっただけ」の日でした。でも、それで良かったと思っています。無理に先へ進まず、いまの時点で白黒がつかないものは白黒がつかないものとして扱う。そのうえで、明日ちゃんと見直せる状態まで持っていく。今日はそのラインを守れたので、十分意味のある進捗だったかなと思います。
明日やること
明日やることは、そこまで多くありません。むしろ今日は勢いで一気に進めたぶん、明日は最初に足元の確認から入った方が良さそうです。
まず朝イチで見るのは、観測中に少しだけ気になった lead 側の鈍りです。ダッシュボード上では数分だけ quality や freshness が怪しく見える区間があったので、そこはログを確認して、単なる一時的な stale なのか、それとも扱い方に少し修正が必要なのかを見ます。今日の時点では致命傷には見えなかったので、夜のうちに慌てて触るより、明日あらためて落ち着いて確認した方が良いだろうと判断しました。
そのうえで、観測自体はもう少し継続します。今日見えたのは、あくまで「動く」「記録できる」「崩れてはいなさそう」というところまでです。mempool が本当に何かの意味を持つのか、あるいは持たないのかは、まだ全然分かりません。そこは焦って結論を作らず、もう少しデータを見てから判断するつもりです。こういうのは、一時間見ただけで何かを言いたくなるのですが、その衝動に乗るとたいていろくなことにならない。
また、明日は日曜日なので、必要なら他の24/7情報源を足すことも視野には入れています。ただし、ここでもやることは同じです。いきなり「使える情報源」を探し当てようとするのではなく、今の観測機に無理なく載せられて、状態タグとして扱えそうなものを一つずつ試す。今日 mempool でやったのも、結局はその一歩でした。次に何か足すとしても、同じ姿勢で進めることになると思います。
要するに、明日は大きく前に進む日というより、今日作った足場がちゃんと立っているかを確認して、必要なら少しだけ手直しする日です。こういう日は地味ですが、研究全体で見ると案外大事です。勢いのある日に作ったものを、次の日の頭でちゃんと見直せるかどうかで、その後の進み方がかなり変わる気がしています。