こんにちは、ぼっちbotterよだかです。
今回はBinance Japan向けのリードラグ観測機について、判定ロジックそのものをどんどん増やすというより、「今何が分かっていて、何がまだ分かっていないのか」を一度ほどき直す作業をしていました。パネル表示や命名、注釈、コスト設定、構造判定とEV判定の関係などを確認・修正して、実装と表示のズレはある程度整理できたのですが、一方で「そもそも今の定義群で、自分が見たい日内リードラグ構造をちゃんと見にいけているのか」という本題はまだ未解決のままです。今回は、どこを紐解こうとして何をやったのか、そして何がまだ残っているのかを整理しておきます。
-
-
🛠️開発記録#513(2026/4/14)リードラグ研究DAY9|ETFのlive帯で観測機を詰めつつ、Lead-Lag構造の定義を4方式で並べて見られるようにした話
続きを見る
まず、今回の開発で紐解きたかったこと
今回いちばん整理したかったのは、今動かしている観測機が、私の見たいリードラグ構造を本当にまともに見にいけているのかという点です。
もう少し具体的に言うと、私は今、Binance Japanでの執行を前提にした日内リードラグ戦略を研究しています。やりたいことはシンプルで、一次情報ソースの変化に対して、Binance Japan側が少し遅れて反応するような構造があるならそれを観測し、さらにコスト込みでEVが届くならシグナル生成や執行に繋げたい、というものです。逆に言えば、構造がないなら「ない」と言えることも同じくらい重要です。曖昧なまま「たぶんあるかも」で引っ張るのではなく、少なくとも今の定義・今の時間窓・今のソース制約では見当たらない、と言える観測機にしたいわけです。
ただ、現時点ではそこにまだ自信が持てませんでした。理由は単純で、パネルを見ても「何が立っていて、何が立っていなくて、それはなぜなのか」が自分の中で十分に言語化できていなかったからです。たとえば、構造判定が0のままなのにEV側では正の値が見えている場面があると、それが単なるノイズなのか、サンプル不足なのか、設計上そうなっているのか、あるいはそもそも私の考えている「構造」と実装上の「構造判定」がズレているのかが、その場ですぐには判断できませんでした。これでは観測機を回していても、表示を眺めながら半信半疑になるだけで、信頼できる判定機にはなりません。
さらに、今パネルに乗っているリードラグ構造の定義も、私の中ではまだ完全に腹落ちしていませんでした。ざっくり「到達」「持続」「減衰」みたいな分類で見ていたものの、それぞれが実際には何を条件に判定していて、どの反応様式を拾おうとしていて、4つ合わせることで本当に日内のリードラグ構造をある程度網羅できているのか、そこに確かな根拠をまだ持てていなかったんですね。しかも、各市場に対して同じような顔つきでパネルが並んでいるので、見た目としては整っていても、中身としては「本当にこの市場差を踏まえた読み方になっているのか?」という疑問も残っていました。
要するに、今回紐解きたかったのは、単なるバグや表示の不具合ではありません。今の観測機が何を見ていて、何をまだ見れていないのか。今の判定ロジックをどこまで信頼してよくて、どこから先はまだ未検証なのか。そこを一度分解して、自分の頭の中でもはっきりさせることが目的でした。今回の記事は、そのための整理の記録です。
なぜ観測機をまだ信頼しきれなかったのか
いちばん大きい理由は、「表示されている判定結果」と「自分が見たい構造」の対応が、まだ自分の中で十分に結びついていなかったからです。
今の観測機では、各一次情報ソースに対して複数のリードラグ判定を走らせていて、パネル上でも構造判定やEV判定が見えるようになっています。見た目としてはそれっぽいし、値も動いている。でも、その一方で「この0は何を意味しているのか」「この1や2はどういう条件で立っているのか」「EVが正なのに構造判定が立っていないのはなぜか」といった問いに対して、その場で自分の言葉で即答できる状態ではありませんでした。これはかなりまずいです。なぜなら、観測機を信頼するというのは、単に値が出ていることではなく、その値がどういう設計思想で出ていて、どう読めばいいのかを自分で説明できることだからです。
特に引っかかっていたのが、構造判定とEV判定の関係です。私の頭の中では、構造判定は「lead側の変化がlag側にどう伝わるか」という事実ベースの話で、EV判定は「それを実際に取りに行った時にコスト込みで届くか」という執行ベースの話です。なので本来は、構造判定は構造判定として純粋であってほしいし、EVはその後段で評価されるべきものだと思っています。ところが実際には、EVが正に見えるのに構造判定が立っていない場面があったりして、「これは設計上そうなっているのか?」「それとも自分の見たいものと現行実装がズレているのか?」が曖昧でした。ここが曖昧だと、観測機がNoを出していても、それを市場の否定として読んでいいのか、単なる定義やゲートの問題なのかが分からなくなります。
もう一つ大きかったのは、今パネルに載せている判定群が、本当に自分の見たい日内リードラグ構造を十分にカバーできているのかがまだ不明だったことです。たとえば「到達」「持続」「減衰」といった言葉は一見わかりやすいのですが、実際の実装ロジックと完全に一致しているかと言われると怪しい部分がありましたし、そもそもこの4定義を並べた時に「これで日内のリードラグ構造の主要パターンをある程度見にいけている」と自信を持って言える状態でもありませんでした。つまり、ロジックが間違っているかどうか以前に、そのロジック群の網羅性や役割分担に対する自分の理解が足りていなかったんですね。
加えて、市場ごとの性質差をまだ十分に織り込めていない感じもありました。Binance PerpベースのBTC Globalのように、Binance Japan現物と距離感が近いソースは、比較的素直な追随や減衰が出ても不思議ではない。一方でETFやCMEのようなソースは、取引時間や情報密度、伝播の仕方がかなり違うはずです。それなのに初期段階では、どうしても「3市場に同じような定義を当てて、同じようなパネルで眺めている」感じがありました。これは開発初期としては自然なのですが、このままだと「どの市場にどの構造がどれだけ立ちやすいのか」「その差が設計通りなのか、それとも単にデータ制約の結果なのか」が見えにくい。つまり、数値が出ていても、その出方に対する納得感が弱い状態でした。
そして何より、問題が少しずつ入り組んできていました。表示名の問題、注釈の問題、コスト設定、時間窓、サンプル数、構造判定の定義、EVとの関係、日内戦略としての制約、無料ソースの限界……本来は別々に考えるべきものが頭の中で一塊になっていて、「何がもう解けていて、何がまだ未解決なのか」が見えにくくなっていたんです。こうなると、観測機そのものよりも、自分の認識の方が曇ってくる。今回まず必要だったのは、機械をいじること以上に、論点を分解して、どこまでなら今信頼してよくて、どこから先はまだ保留なのかを切り分けることでした。
実装を確認しながら今回やったこと
今回やったことを一言でいうと、観測機の判定を増やす前に、まず今出ている判定が何を意味しているのかを揃え直す作業です。新しい構造をどんどん足すというより、表示と実装のズレ、命名の曖昧さ、判定理由の見えにくさ、コスト設定の認識ズレみたいな部分を一つずつほどいていきました。
まず大きかったのは、パネル表示と実装ロジックの整合を取り直したことです。もともと私は、パネル上の「到達」「持続」「減衰」といった名前をかなり抽象的に読んでいたのですが、実際のコードが見ているものと名前の印象に少しズレがありました。そこで、ロジックに寄せた命名へ修正を入れて、何を条件に立っている判定なのかが見た目から分かるように整理しました。プロトタイプの扱いも含めて、少なくとも「このパネルは何を見ているのか分からない」という状態はかなり減ったと思います。
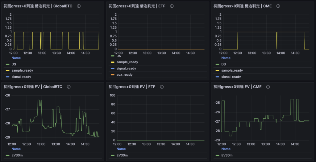
次にやったのが、構造判定が0になる理由を追えるようにしたことです。これまでは decision の 0/1/2 だけが見えていて、「0なのは構造がないからなのか、サンプル不足なのか、別条件で落ちているのか」がすぐには分かりませんでした。そこで、sample_ready、signal_ready、aux_ready のような判定理由を definition 別に見えるようにして、少なくとも「なぜ今ここで構造判定が立っていないのか」を後追いしやすくしました。これはかなり地味ですが重要で、今までは“結果しか見えていない状態”だったのが、“結果に至る条件の一部が見える状態”に変わったわけです。
それから、構造判定とEV判定の関係に関わる実装も確認し、必要な修正を入れました。特に気になっていたのが、follow_arrival系の判定です。ここは当初、構造判定の中にコスト控除後の要素が混ざっていて、私の考えている「構造は事実、EVは後段評価」という設計思想と少しズレていました。そこで、到達判定は gross ベース、つまりコストを引く前の生の追随事実を見る形に寄せてもらい、コスト到達時刻のような情報は参考値として別に持つ構成へ整理しました。ここはかなり大きくて、「構造判定は執行コストを考慮しない」という自分の設計思想に、実装側を少し近づけた形です。
コスト設定についても見直しを入れました。 最初は往復スリッページの扱いに自分の認識ズレがあり、過去の別botの実行ログから見ていた数値と、今のプロジェクトで使っている仮定が微妙に一致していませんでした。整理した結果、現時点では手数料は別計上とし、往復スリッページの保守的バッファとして9bpsを置く方針にしました。つまり、いまの観測機では fee と slippage を分けて考えたうえで、あまり楽観しすぎないコスト設定に寄せたことになります。これは最終確定ではないにせよ、「なんとなくの数字」よりはかなりマシになりました。
あとは、ETFとCMEのサンプル条件まわりも暫定的に調整しました。 もともと30分窓・min_valid=10のような条件をほぼ共通で見ていたのですが、実際の無料ソースの密度を考えるとETF/CMEにはかなり厳しく、そもそも判定に到達しにくい状態になっていました。そこで今回は候補Bとして、ETFは60分/6件、CMEは90分/6件くらいまで緩める形を採用しました。ここは最終判断ではありませんが、少なくとも「最初から全然サンプルが足りず、Noしか出ない」状態を少し避ける方向へ寄せています。
さらに、日次レポートとダッシュボード注釈も実装に合わせて修正しました。パネル名だけ直しても注釈が古いままだと意味がないので、ロジック説明や window 条件、減衰系の意味づけなども今の実装に合わせて書き換えました。つまり今回の修正は、単なるコード変更というより、観測機が自分に何を言っているのかを読み取るための表現まわりを整えた感じです。
要するに今回やったことは、リードラグ研究そのものを一気に前に進める派手な実装ではありません。むしろ逆で、今ある判定機を自分が誤読しないための土台固めです。判定ロジックの中身、パネル名、注釈、理由表示、コスト仮定、サンプル条件。このあたりを整理しながら、「少なくとも今どこで混乱しているのか」を少しずつ減らしていった、というのが今回の実作業でした。
今回の時点でひとまず整理できたこと
今回あれこれ確認してみて、少なくとも**「何が完全にダメで、何がまだ未検証なのかが全部ごちゃ混ぜになっていた状態」からは一歩進めた**と思っています。まだ問題は残っているのですが、逆に言えば、残っている問題の輪郭が少し見えるようになってきました。
まず整理できたのは、表示と実装のズレがかなり減ったことです。ここは思っていた以上に大きかったです。私はもともと、パネルに出ている名前をかなり人間側の感覚で読んでいて、実際にコードが何を見ているのかとは微妙にズレた理解をしていました。今回そこを確認して、パネル名や注釈をロジックに寄せたことで、「少なくとも今このパネルはこの条件を見ている」という対応関係はだいぶはっきりしました。これは派手ではないですが、観測機を信頼するうえではかなり重要な前進です。名前がズレているだけで、読み方そのものが歪むからです。
次に整理できたのは、構造判定とEV判定は、役割としては分けて考えるべきだという点です。ここは自分の中でも改めて確認できました。構造判定はあくまで「lead側の変化に対してlag側がどう反応したか」という事実ベースの話であって、そこに執行コストを直接混ぜるべきではない。一方でEV判定は、その構造を使って実際に取りに行った時にコスト込みでどれだけ届くのかを見るものです。今回 follow_arrival 系の判定を gross ベースへ修正したことで、少なくとも設計思想としてはこの分離に少し近づけることができました。つまり、自分が見たいもの自体がズレていたわけではなく、実装側の一部に少し混線があった、という整理です。
さらに、今の decision=0 は「構造なし」だけを意味しているわけではないという点もはっきりしました。ここはかなり大事でした。0になる理由の中には、本当に構造が薄いケースもあれば、単に sample_ready や signal_ready に到達していないだけのケースもあります。つまり、今の0は“市場の否定”と“判定未到達”をある程度まとめて含んでいるわけです。最初はこれに少し違和感があったのですが、少なくとも運用上はどちらも「今はGoではない」という意味では同じですし、判定理由メトリクスを見れば内訳は追えるようになりました。ここで分かったのは、0という結果そのものより、0に至った理由を見れる状態にする方が重要だったということです。
それから、ETF/CMEのようなソースは、現状の無料データ制約込みで見る必要があるという点もかなりはっきりしました。最初は30分・10件のような条件をほぼ共通で当てていたのですが、これではそもそも無料ソース側の有効イベント密度が足りず、判定に到達しにくい。ここについては、単なる閾値の甘やかしというより、ソースの供給特性を踏まえた観測条件の調整として見るべきだと整理できました。もちろん、だからといって何でも緩めれば良いわけではないのですが、少なくとも「なぜETF/CMEが立ちにくいのか」が、前よりはかなり説明しやすくなりました。
あと、自分の中でかなり重要だったのは、今の観測機は執行Go判定機としてはまだ弱いが、Noを出す安全装置としてはある程度使えるという見立てです。これは少し厳しめですが、今のところ妥当な評価だと思っています。ロジック整合性そのものは前より良くなったし、表示もかなり揃ってきた。ただ、「これが立ったから取れば勝てる」と言えるほどEV側の信頼が高いわけではないし、4定義の網羅性もまだ未検証です。なので、今の段階で過信はできない。でも逆に言えば、少なくとも“今この状態でGoを出すのは危険そうだ”という方向の判定機としては機能し始めている、ということでもあります。
そして最後に整理できたのは、今いちばんの未解決問題は、個々のロジックの微修正よりも、定義セット全体の網羅性とカバレッジの確認だということです。ここが見えたのは大きいです。最初は、表示名、注釈、時間窓、サンプル数、コスト、EV、構造判定の関係など、いろいろな問題が入り混じっていて、どこが本丸なのか見えにくかった。でも今は、少なくとも「表示と実装の整合」はかなり進んでいて、本当に次に見に行くべきなのは、今の4定義で自分が見たい日内リードラグ構造をどこまで拾えているのかという点だとかなりはっきりしました。
要するに今回の時点で整理できたのは、観測機が完成したという話ではありません。そうではなくて、壊れている部分と、まだ証明できていない部分が少し分かれて見えるようになったということです。これは地味ですが、かなり重要な前進だと思っています。
それでもまだ分かっていないこと
ここまででかなり整理は進んだのですが、肝心のところはまだ残っています。むしろ今回いちばん大きかったのは、自分がまだ分かっていない部分が、前よりはっきり見えるようになったことかもしれません。
まず一番大きいのは、今パネルに載せている4定義で、自分が見たい日内リードラグ構造をどこまでカバーできているのかがまだ分からないという点です。ここは本当に本題です。今の私は、follow_rate×gross、初回gross>0到達、primary/tail正方向持続、residual_ratio減衰といった形で、日内の反応をいくつかのパターンに分けて見にいっています。けれど、これらが「日内のリードラグ構造候補を4種類に分けて見にいく試み」であることは言えても、これで主要パターンを十分に見にいけているとはまだ言えません。
要するに、今分かっているのは「各定義が何を拾おうとしているか」であって、「4つ合わせれば十分か」はまだ別問題なんですよね。ここが未検証のままだと、あるパターンで構造が出ていないことを見て「ない」と言うのも危ないし、逆に少し出ているものを見て「ある」と言うのも危ない。つまり今の観測機は、構造の候補を観測する装置にはなってきたけれど、構造の不在や網羅性を強く主張できる段階にはまだないということです。
次にまだ曖昧なのは、各一次情報ソースを、lag側に対してどういう性質のものとして接続しているのかを、自分の言葉でまだ十分に書ききれていないことです。たとえば Binance Perp ベースの BTC Global は、Binance Japan 現物とかなり距離が近いので、短い遅れを伴った比較的素直な追随や減衰が出ても不思議ではない。これは自分の中でもかなり納得感があります。一方でETFやCMEは、取引時間や参加者層、価格発見の場としての性質がかなり違うので、同じ「lead source」と言っても lag 側に期待している反応はたぶん全然違うはずです。
でも、ここがまだ整理しきれていない。つまり、この一次ソースは何を代表していて、lag側にはどういう追随や反応を仮定していて、だからこの定義で見るべきだというところまで、全部の source について明快に言語化できているわけではありません。これが弱いままだと、パネルに出ている差にも納得感が乗りにくいし、立った・立たないの意味づけもぼやけます。
それから、時間窓の設計もまだ完全には切れていません。 ここはかなり大きいです。私は最初から、HFTと速度勝負になるような5秒未満の世界は主戦場にしないと決めていますし、逆に日跨ぎや週次のような戦略は今の研究テーマとは別枠で考えています。だから今見たいのは、日内に収まって、個人botterでも現実的に追える時間幅のリードラグです。この大枠の思想自体はかなり固まってきました。
ただ、その中で具体的にどこまでを今回の観測機の上限とするのか。5秒〜数時間という粗い言い方から、もう少し狭い意味で「今の自分のデータ品質・執行可能性・生活運用を踏まえると、まずこの範囲を見るべきだ」と切れるところまではまだ行けていません。ETF/CMEの窓を伸ばす話も、今は無料ソース制約と戦略設計の折衷として候補Bを採っていますが、それが最終的に正しいかどうかはまだ別です。ここは感覚ではなく、自分の制約条件の中で現実的に取りに行ける時間幅をどう置くかとして、もう少し詰める必要があります。
さらに、EV判定そのものの信頼性もまだ高いとは言えません。 コスト設定は前よりかなり現実寄りになりましたし、構造とEVを分けて考える整理も進みました。でも、それでもなお「EVが正に見える」ということを、どこまで実際の執行可能性として信用して良いのかは別問題です。特に今の段階では、4定義のカバレッジも未検証だし、市場ごとの性質差もまだ十分に整理しきれていないので、EVが少し正に見えたからといって、そのまま「勝てる構造だ」と読むのはまだ早い。今のEVは、参考にはなるが、まだ強く信じるには早い数値というのが正直なところです。
あと地味に大きいのが、今の観測機で「ない」と言ってよい条件がまだ明文化しきれていないことです。私は今回の研究で、「ある」を見つけたいのと同じくらい、「少なくとも今の定義・今の時間窓・今の無料ソース制約ではない」と言えるようになりたいと思っています。けれどそのためには、十分な quality があり、十分な computable event があり、十分な観測時間を跨いでいて、それでも構造が立たず、EVも届かない、というような否定条件を先に置いておく必要があります。ここがまだ完全には言語化できていない。だから現時点では、観測機がNoを出していても、それをどこまで強い否定として読んで良いのかが少し揺れるわけです。
結局のところ、今回の時点でまだ分かっていないのは、細かいコードの意味だけではありません。むしろもっと大きくて、今の定義群と時間窓とソース制約の組み合わせが、自分の見たい日内リードラグ研究として妥当な“土俵”になっているのかどうかです。そこがまだ完全には証明できていない。だからこそ、今やるべきなのは新しいアイデアを足していくことではなく、今の土俵がどういう性質のものなのかをもっとはっきりさせることなんだと思います。
自分は何をリードラグとして見たいのか
ここまで整理してきて、改めて大事だと思ったのは、私は別に「リードラグ一般」を研究したいわけではない、ということです。世の中に広く存在しうる先行・追随関係を片っ端から探したいわけでもないし、「市場Aが市場Bに何らかの意味で先行することがあるかもしれない」みたいな広い話を延々と掘りたいわけでもない。そうではなくて、自分が実際に観測し、判断し、必要なら執行まで持っていける形の狭いリードラグを見たいんですよね。
今回の文脈で言えば、私が見たいのはかなりはっきりしています。一次情報ソースの変化がBinance Japan側に日内で遅れて伝わり、その遅れが個人botterでも観測可能で、しかもコスト込みでEVが届く可能性がある構造です。さらに言えば、それは一発の偶然的な値動きではなく、ある程度説明可能で、構造として繰り返し観測されうるものであってほしい。要するに、「なんか少しズレたから取れそう」という話ではなく、なぜその遅れが起きるのかにある程度筋が通っていて、自分の土俵で追える現実性があるものを見たいわけです。
この前提に立つと、リードラグの定義はかなり狭くする必要があります。時間軸にしてもそうです。私はHFTと殴り合う気はないので、5秒未満の超短期は最初から主戦場にしません。逆に、日跨ぎや週次で持つような構造も、今この観測機で見たいものとは別です。今見たいのは、あくまで同じ日の中で観測・判断・場合によっては執行までつながる構造です。この制約はかなり重要で、ここを曖昧にすると「1日内」と言いながら数秒から数時間まで全部混ざるし、最終的には週次や月次の話まで吸い込まれてしまう。だから、今の研究テーマではまずこの日内制約を強く置く必要があると思っています。
一次情報ソースの扱いについても同じです。たとえば Binance Perp ベースの BTC Global は、Binance Japan 現物と距離が近いので、比較的素直な追随や減衰が出るなら納得しやすい。一方でETFやCMEは、参加者層も市場時間も情報密度も違うので、同じ「先行情報」と言っても lag 側に期待する反応はもっと状態依存だったり、時間帯依存だったりするはずです。つまり、私が見たいリードラグは「何でもいいから先行していればOK」ではなく、このソースならこの性質の遅れを仮定している、という接続仮説ごとに見たいものが違うんですね。だから本当は、source 単体ではなく source→lag の関係として定義すべきだと思っています。
それと同じくらい重要なのが、「ない」をちゃんと言えるリードラグだけを相手にすることです。これは今回かなりはっきりしました。広い意味のリードラグを研究し始めると、どれだけでも延命できます。「時間窓が違っただけかもしれない」「この市場ではないが別市場ではあるかもしれない」「今は出ていないだけかもしれない」と、いくらでも逃げ道がある。これだと研究テーマとしては面白くても、botterとしては前に進みにくい。だから私は、lead-lag 一般を追うのではなく、今の自分の条件下で成立するかしないかを白黒つけられる、否定可能な狭い定義を持ちたいんだと思います。
そう考えると、今自分が見たいリードラグは、かなり限定されたものになります。一次情報ソースは無限ではなく、今週見るものは絞る。時間窓も、理論上ありうる範囲ではなく、自分のデータ品質や生活運用や執行可能性を踏まえて切る。構造も、「何らかの追随がある」ではなく、到達・持続・減衰のような反応様式に分けて、少なくともどの型が出ているのかを見られるようにする。そのうえで、「この定義では今はない」と言えたら、それはちゃんと前進です。要するに、私が見たいリードラグは夢のある広い現象ではなく、自分の制約下で成立しうるかをちゃんと判定できる、執行可能性を前提にした狭い構造なんだと思います。
今回ここまで整理してみて、少し自分の中でもはっきりしたのは、リードラグ研究の本質は「あるものを見つけること」だけではなく、「自分が見たい形で今はない、と言えるようにすること」でもある、ということです。だから今の私は、リードラグという言葉を広げるより、むしろ狭めていくべきなんだと思います。狭く定義し、その定義に対して事実ベースでYes/Noを出せるようにする。そのための観測機を作ることが、今の自分にとってのリードラグ研究なんだろうと思っています。
次にやるべきこと
今回ここまで整理してみて、次にやるべきこともかなり絞られてきました。少なくとも、今の段階でさらに新しい構造定義や一次情報ソースをどんどん増やしていくのは違うと思っています。今必要なのは、今ある観測機で何が見えていて、何がまだ見えていないのかを数で確認することです。
その意味で、次にやるべきことの本丸は、やはり今の4定義の網羅性を確認することだと思います。具体的には、4定義をそれぞれ個別に見るだけではなく、「どれか1つでも立てば捕捉できた」とみなした時に、gross>0イベントやEV>0イベントをどの程度拾えているのか、逆にどのイベントを取りこぼしているのかを数値で見たいです。今の私が本当に知りたいのは、「この定義は面白いか」よりも、この定義群で、今の自分が見たい日内リードラグ構造をどの程度見にいけているのかです。ここが見えない限り、個別定義の良し悪しを語っても土台が弱いままです。
それと並行して、各一次情報ソースごとの接続仮説を言語化することもやるべきだと思っています。たとえば Binance Perp ベースの BTC Global は、なぜBinance Japan現物に対する近距離ソースだと考えているのか。ETFやCMEは、どういう時間帯やどういう反応様式を前提に見ているのか。これを自分の言葉で書けるようにしておかないと、パネルを見て「立った」「立たない」と言っても、その差に納得感が乗りません。つまり今後は、source 単体の説明ではなく、source→lag の関係仮説として整理していく必要があります。
時間窓についても、次の課題として残っています。とはいえ、ここは今日の時点で無理に確定させるつもりはありません。いま大事なのは、秒単位の細かい最適化ではなく、自分がこの研究でどこまでを土俵にするのかを先に決めることです。5秒未満は見ない、日跨ぎは別テーマ、無料ソースでまずはどこまでやれるかを確認する。この大枠を前提に、どの時間帯・どの horizon を「今の自分が現実的に取りに行く範囲」とするのかを、もう少し根拠を持って決めていきたいと思っています。
あと、今回かなりはっきりしたのは、今の観測機はまだ執行Goを出す機械ではなく、構造候補を見張る機械だということです。だから次にやることも、いきなりシグナル生成や執行ロジックを詰めることではありません。今の段階ではむしろ、「この条件ではNoを出してよい」と言える否定条件の方を強くしたい。十分な観測があり、十分な quality があり、それでも構造が立たず、EVも届かないなら、少なくとも今の定義では見送りだと言えるようにしたいんですよね。これは消極的に見えるかもしれませんが、実際にはかなり重要だと思っています。
今回の整理を通して改めて思ったのは、リードラグ研究って、何かすごい構造を一発で見つけることよりも、自分の制約下で見たい構造を狭く定義して、それに対してYes/Noを少しずつ信頼できるようにしていく作業なんだろうな、ということです。だから次にやるべきことも派手ではありません。けれど、たぶんこういう地味な確認を飛ばすと、あとで全部が曖昧になります。
まずは、今の4定義のカバレッジを確認する。
各ソースがlag側にどう接続していると考えているのかを書く。
時間窓を「理論上ありうる範囲」ではなく「今の自分が現実に扱える範囲」として切る。
そのうえで、「今はない」と言ってよい条件を少しずつ整えていく。
たぶん、次に進むために必要なのはこれです。今回の整理は、そのための土台としてはかなり意味があったと思っています。
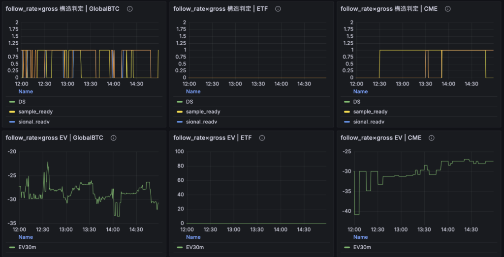
再起動後に3時間ほど回して見えてきたこと
再起動後、観測機を3時間ほど回してパネルを確認してみました。
この時点でまず言えるのは、少なくとも以前よりかなり読みやすくなったということです。




以前は、構造判定が0なのか1なのかは見えていても、「それがなぜなのか」がすぐには分かりませんでした。今は sample_ready や signal_ready、aux_ready が definition ごとに重ねて表示されるようになったので、少なくとも「サンプル自体が足りていないのか」「観測はできているがシグナル条件を満たしていないのか」「補助条件で落ちているのか」といった切り分けは、以前よりかなりしやすくなっています。これはかなり大きな前進です。観測機が何かを言っているのに、その意味を自分が読み取れない状態からはかなり脱したと思います。
ETFについては、今回の時間帯が取引時間外だったため、反応が出ていないのは想定内でした。したがって、今回実質的に見ていたのは GlobalBTC と CME です。
まず GlobalBTC ですが、4定義とも sample_ready はそれなりに立っており、構造候補が出たり消えたりしているのが確認できました。特に、follow_rate×gross と primary/tail正方向持続、residual_ratio減衰の3つは、それぞれ出方に違いがあり、少なくとも「全部同じものを見ているだけ」という感じではありませんでした。これはかなり重要だと思っています。今の4定義がまだ網羅的かどうかは別として、少なくとも別の反応様式を見にいこうとしていること自体は、パネル上でも少し見え始めています。
一方で、EVについては依然としてかなり厳しいです。GlobalBTCでは構造候補らしきものが立つ場面があっても、EVは全体としてマイナス圏に張り付いており、現時点で「構造があるからそのまま執行Go」とはとても言えません。つまり、今回の観測から見えているのは、構造候補の存在可能性であって、収益構造の確認ではありません。ここは引き続き分けて考える必要があります。
CMEについては、今回かなり分かりやすい見え方をしていました。sample_ready はある程度立っている一方で、signal_ready や DS はかなり弱く、少なくとも現行定義では構造として薄い、という読みがしやすくなっています。これは大きいです。以前であれば「立っていない」という事実しか見えず、それがサンプル不足によるものなのか、構造が本当に弱いのかが曖昧でした。今は少なくとも、観測不能ではなく、観測はできているが条件を満たしていないという読み方がしやすくなっています。
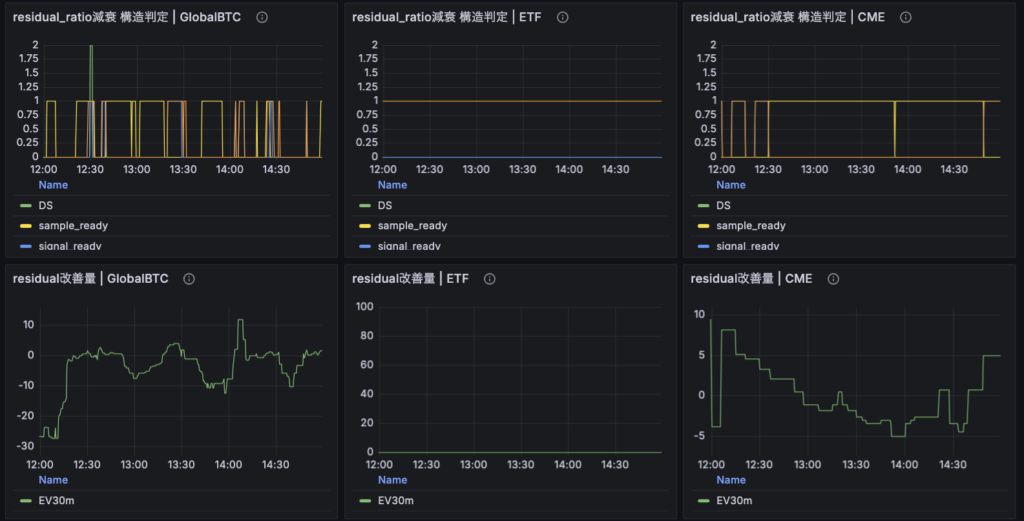
また、GlobalBTCの中では residual_ratio減衰 が比較的面白い動きをしていました。価格方向への素直な追随というよりは、残差や歪みが縮む形で反応している可能性が見えています。これは以前から自分の中にあった「距離の近い市場では、方向そのものよりも歪み縮小として構造が出やすいのではないか」という感覚とも整合的です。ただし、ここで見えているのはあくまで residual改善量であって、そのまま執行EVではありません。この点は混同しないようにしておきたいところです。
全体として今回の3時間観測から言えるのは、観測機が何も言っていない状態ではなくなったということです。少なくとも今は、「ETFは時間外」「CMEは観測はできているが構造が薄い」「GlobalBTCは定義によって構造候補の出方が異なる」といった読み方ができるようになってきました。これは観測機としては前進です。
ただし同時に、これで問題が解決したわけでもありません。今回の観測で確認できたのは、あくまで表示と実装の整合が進んだことで、観測機の出しているものが以前より読めるようになったという点です。逆に言えば、今の4定義で自分が見たい日内リードラグ構造をどこまで網羅できているのか、そして any-definition で見た時にどの程度のイベントを取りこぼしているのか、といった本題はまだ未解決のままです。
したがって、今回の3時間観測は「完成の確認」ではなく、観測機がようやく議論できる形になってきたことの確認と捉えるのが妥当だと思います。次に見るべきなのは、やはり4定義のカバレッジと、それぞれのユニーク寄与です。ここが見えてきて初めて、「今の観測機をどの程度まで信頼してよいか」をもう一段踏み込んで判断できるようになるはずです。